Real screenshots from production. Every screen below runs in active industrial repair shops, every day.
The dashboards your management team uses every day.
Know if you are having a good month before you finish your coffee. Revenue, margins, backlog, and trends in one view.
What happened yesterday, what is due today, and where the pipeline stands. Your daily briefing in 10 seconds.
See every job moving through your shop. Drag and drop between stages. Nothing falls through the cracks.
One click to see everything about a job. History, photos, parts, time, cost, and profitability all in one place.
Balance work across your team. See who is overloaded, who has capacity, and what is unassigned.
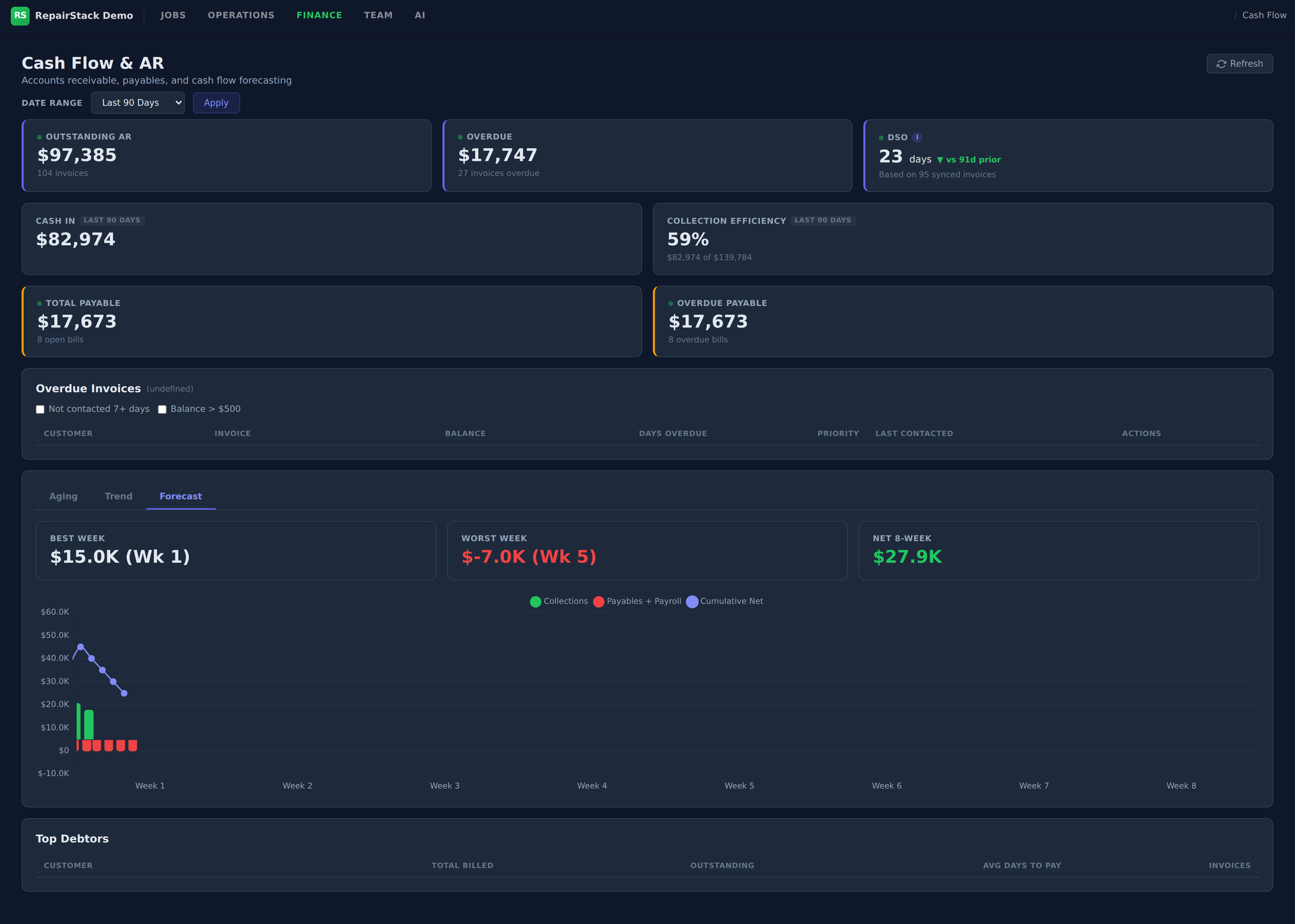
Real-time visibility into the money side of your shop.
Real-time P and L. No waiting for the accountant. See what is making money and what is not, today.
Outstanding receivables, aging buckets, collection rate, and payables. Know exactly where your cash is.
See where your cash is heading. Waterfall projections based on outstanding receivables, expected collections, and upcoming payables.
Set monthly targets and track where you land. Variance breakdown by category so you know exactly what is over and under.
Track your team, manage time, and identify bottlenecks.
Who is working on what, are they on pace for the week, and where are the bottlenecks. Updated in real time.
Know who is in the building. Auto clock-out for breaks, lunch, and end of day. Overtime tracking, job notes, and holiday-aware scheduling built in.
Mount a screen in the shop. Everyone sees active jobs, timers, and who is working on what. No one needs to ask.
Jobs in versus jobs out. Turnaround times and bottlenecks across your entire pipeline.
Machine learning that trains on your data and gets smarter every week.
Ask a question in plain English. It pulls live data, runs pricing models, cross-references your pipeline, and gives you real business insights, not canned reports.
Track how close your estimates land. The ML model gets smarter every week as you close more jobs.
Seasonal patterns, quarterly comparisons, and pipeline health. See where your revenue is heading.
Give your customers self-serve access. No app required.
Customers see every job with photos, status, and repair details. No more phone calls to check on their motor.
Send a quote, customer approves it with one tap. No printing, no faxing, no phone tag. Work starts faster.
Credit card, Apple Pay, Google Pay. Customers pay when the invoice hits their inbox. Your cash flow improves overnight.
No passwords, no app installs. Customers click a secure link from their email or text and they are in. Frictionless access on any device.
Explore the full demo with real data. No sales call required.
See It In Action